文档基于2025-10-10日社区最终版构建     
切换到英文版    进入演示系统    进入交流社区

MinIO Documentation

使用 Grafana 监控 MinIO 服务器

Grafana允许您查询、可视化、告警和理解您的指标,无论它们存储在何处。

前提条件

Grafana 仪表板使用指标版本 2

MinIO Grafana 仪表板使用metrics version 2有关指标 API 版本的更多信息,请参阅指标和告警。

Version 3 metrics require creating your own dashboard. For more information about dashboards, seeGrafana 文档。

MinIO Grafana Dashboard

MinIO 提供了多个官方 Grafana 仪表板,您可以从 Grafana 仪表板门户下载。

  1. MinIO Server 指标

  2. MinIO Bucket metrics

  3. MinIO 复制指标

要跟踪 Grafana 仪表板的更改,请检查其 JSON 文件的变更服务器 or MinIO Server GitHub 仓库中的仪表盘。

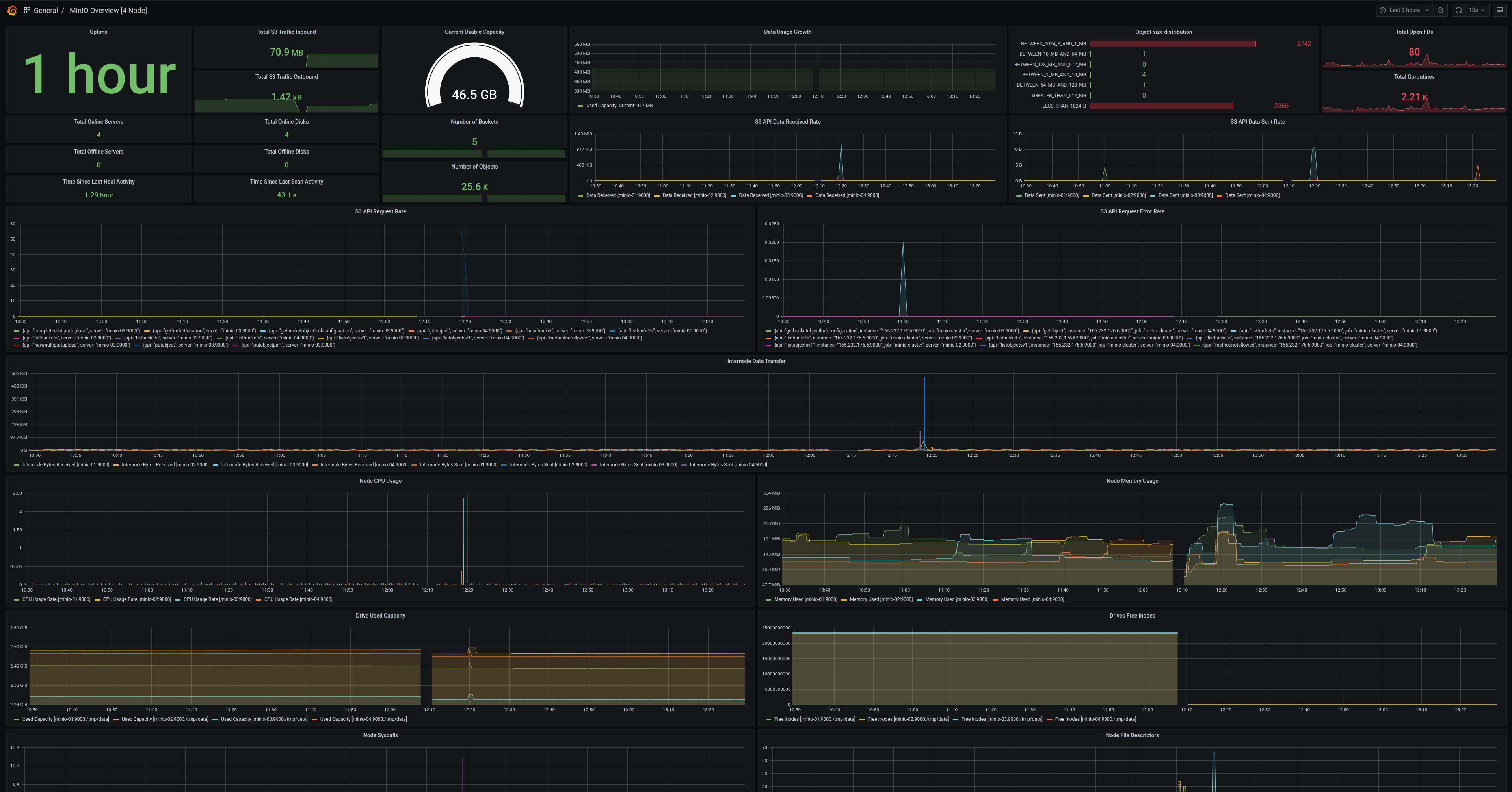
MinIO Server Metrics Dashboard

使用适用于 MinIO Server 的官方 MinIO Grafana 仪表板可视化 MinIO 指标,该仪表板可在Grafana dashboard portal.

MinIO provides a Grafana Dashboard for MinIO Server metrics. For specifics on the dashboard’s configuration, see theGitHub 上的 JSON 文件.

对于运行中的 MinIO 部署服务器端加密(SSE-KMS 或 SSE-S3),仪表板包含 KMS 的指标。 这些指标包括状态、请求错误率和请求成功率。

A sample of the MinIO Grafana dashboard showing many different captured metrics on a MinIO Server.

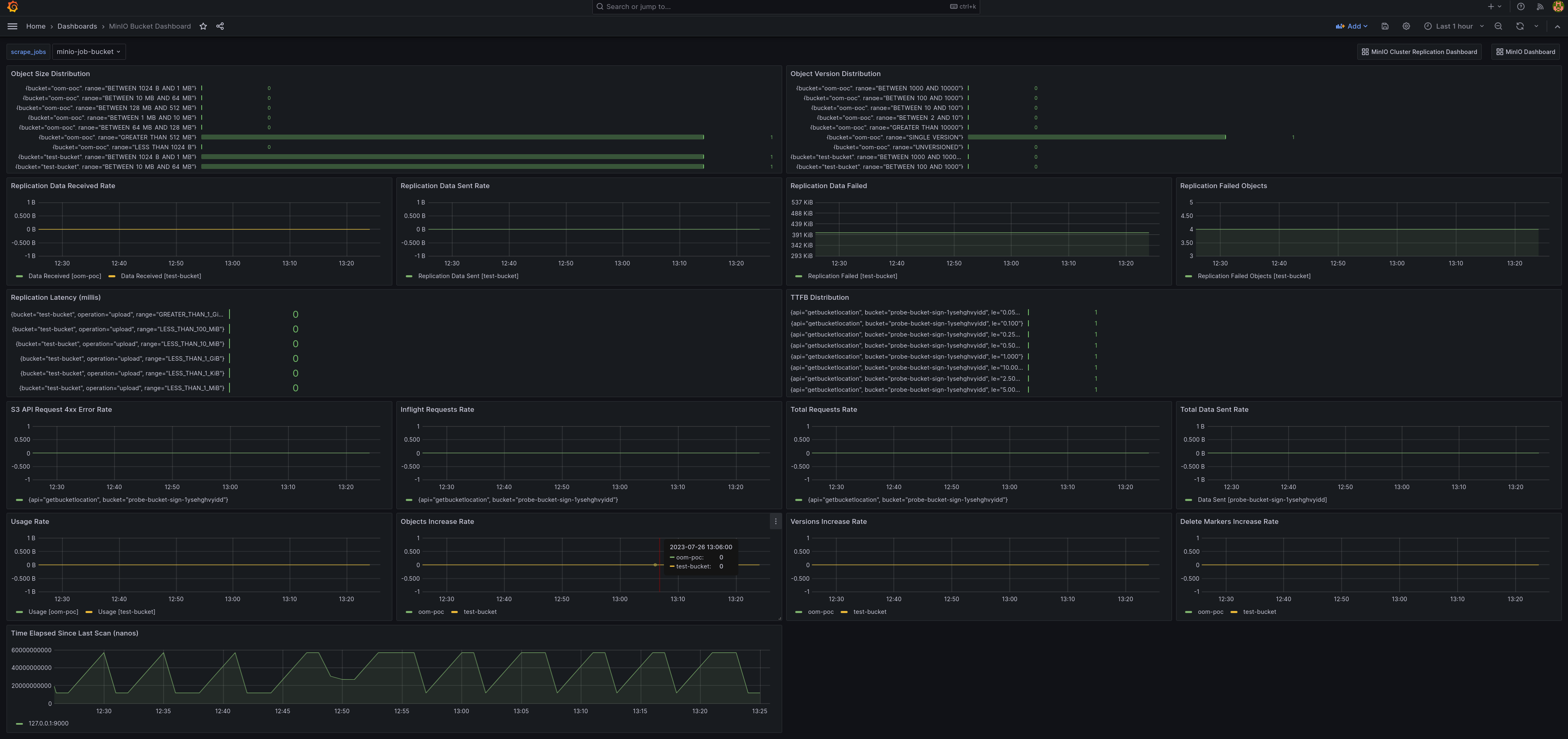
MinIO Bucket Metrics Dashboard

使用官方的MinIO Grafana仪表板可视化MinIO存储桶指标,该仪表板可用于存储桶监控,可在Grafana dashboard portal.

可以在 Grafana 仪表板中使用以下方式查看存储桶指标:GitHub 上的 bucket JSON 文件.

A sample of the MinIO Grafana dashboard showing many different captured metrics for MinIO buckets.

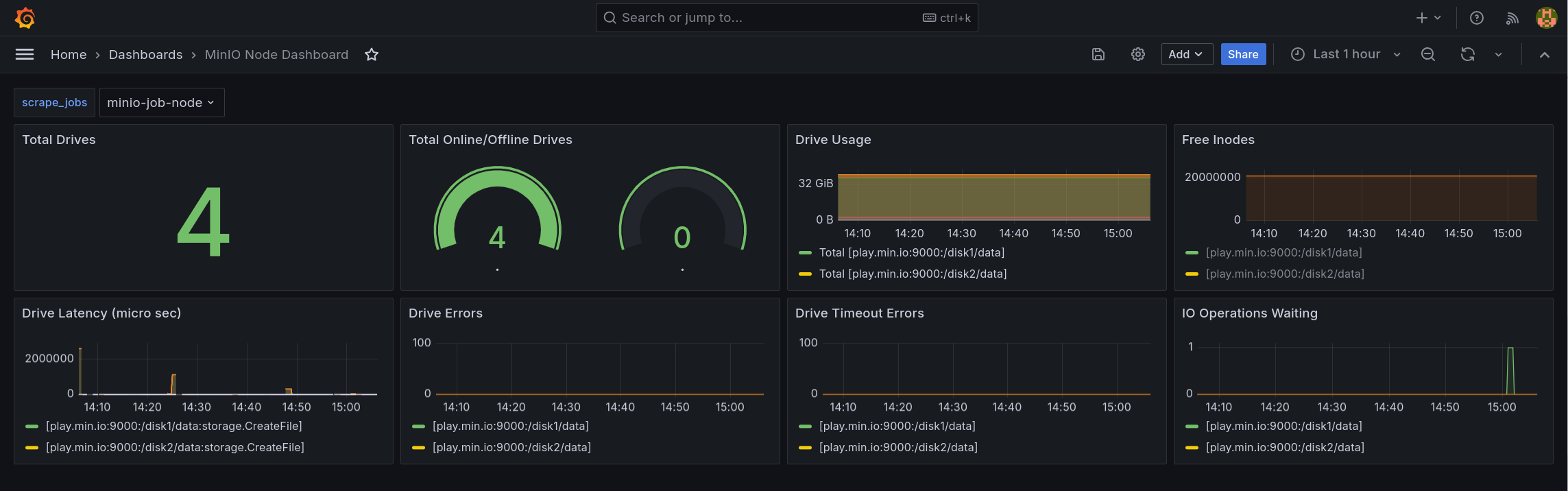
MinIO Node Metrics Dashboard

Node metrics can be viewed in the Grafana dashboard using thenode JSON file on GitHub.

A sample of the MinIO Grafana dashboard showing many different captured metrics for MinIO nodes.

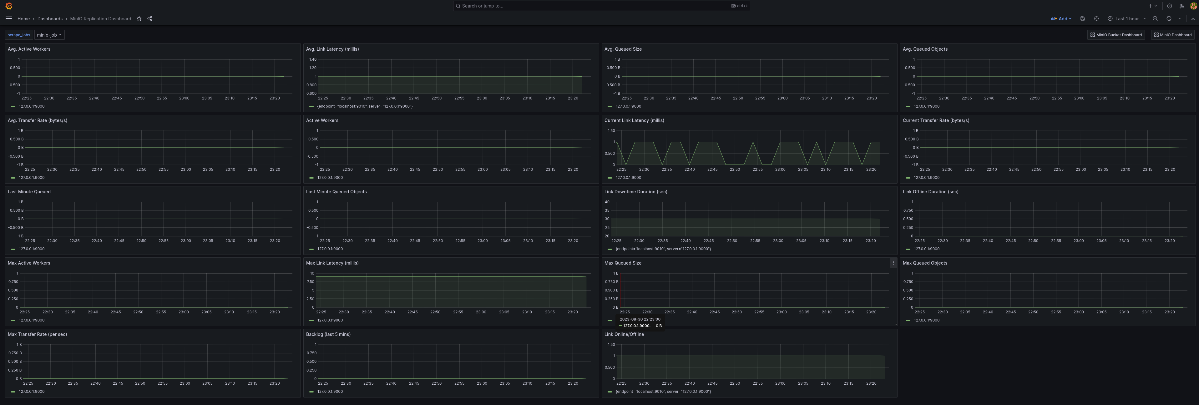
MinIO 复制指标仪表板

使用官方 MinIO Grafana 仪表板可视化 MinIO 存储桶指标,该仪表板可用于复制,可在Grafana dashboard portal.

集群复制指标可以在 Grafana 仪表板中使用GitHub上的集群复制JSON文件.

A sample of the MinIO Grafana dashboard showing many different captured metrics for replication.