文档基于2025-10-10日社区最终版构建     
切换到中文版    进入演示系统    进入交流社区

MinIO Documentation

Monitor a MinIO Server with Grafana

Grafana allows you to query, visualize, alert on and understand your metrics no matter where they are stored.

Prerequisites

Grafana dashboards use metrics version 2

The MinIO Grafana dashboards use metrics version 2. For more about metrics API versions, see Metrics and alerts.

Version 3 metrics require creating your own dashboard. For more information about dashboards, see the Grafana documentation.

MinIO Grafana Dashboard

MinIO provides several official Grafana Dashboards you can download from the Grafana Dashboard portal.

  1. MinIO Server metrics

  2. MinIO Bucket metrics

  3. MinIO Replication metrics

To track changes to the Grafana dashboard, introspect the JSON files for the server or bucket dashboards in the MinIO Server GitHub repository.

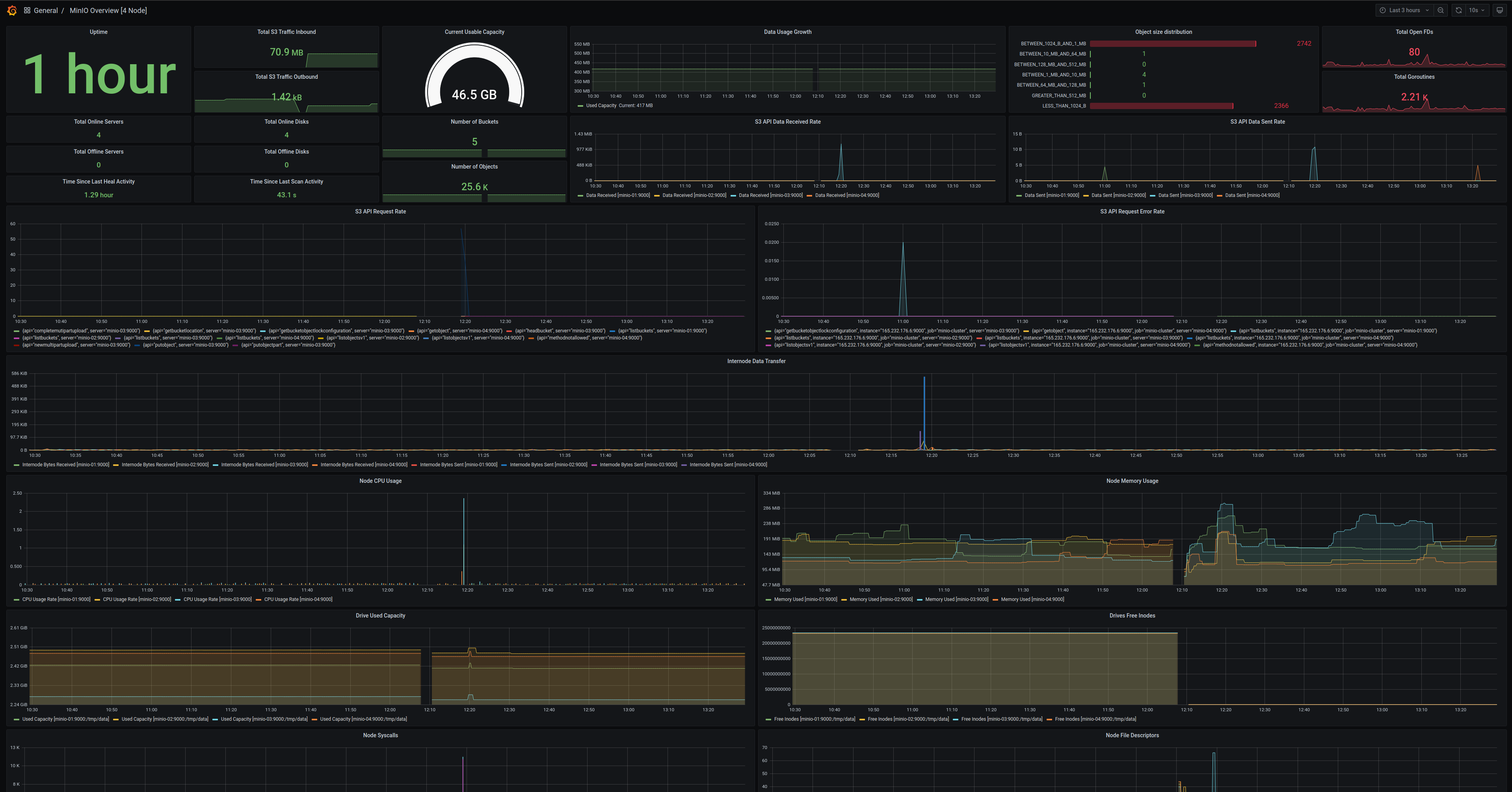
MinIO Server Metrics Dashboard

Visualize MinIO metrics with the official MinIO Grafana dashboard for the MinIO Server available on the Grafana dashboard portal.

MinIO provides a Grafana Dashboard for MinIO Server metrics. For specifics on the dashboard’s configuration, see the JSON file on GitHub.

For MinIO Deployments running with Server-Side Encryption (SSE-KMS or SSE-S3), the dashboard includes metrics for the KMS. These metrics include status, request error rates, and request success rates.

A sample of the MinIO Grafana dashboard showing many different captured metrics on a MinIO Server.

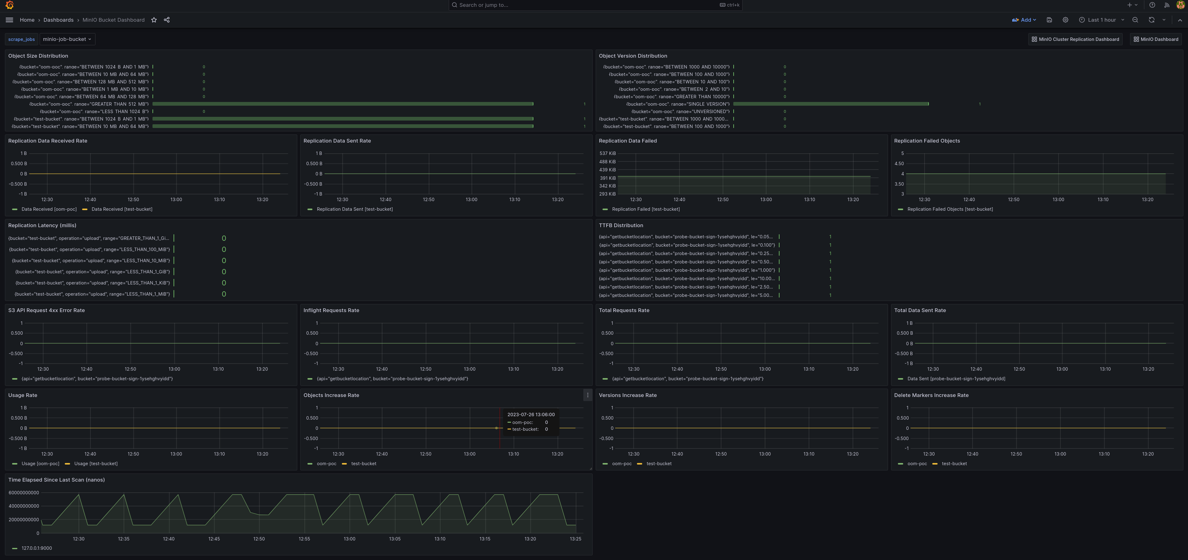
MinIO Bucket Metrics Dashboard

Visualize MinIO bucket metrics with the official MinIO Grafana dashboard for buckets available on the Grafana dashboard portal.

Bucket metrics can be viewed in the Grafana dashboard using the bucket JSON file on GitHub.

A sample of the MinIO Grafana dashboard showing many different captured metrics for MinIO buckets.

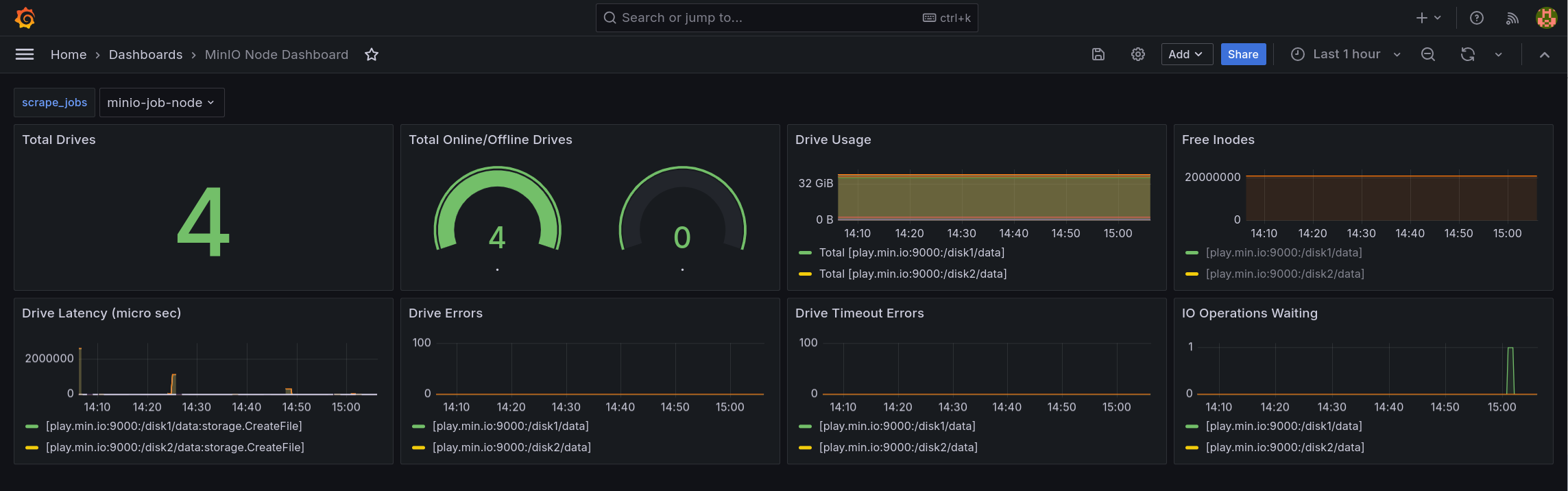
MinIO Node Metrics Dashboard

Node metrics can be viewed in the Grafana dashboard using the node JSON file on GitHub.

A sample of the MinIO Grafana dashboard showing many different captured metrics for MinIO nodes.

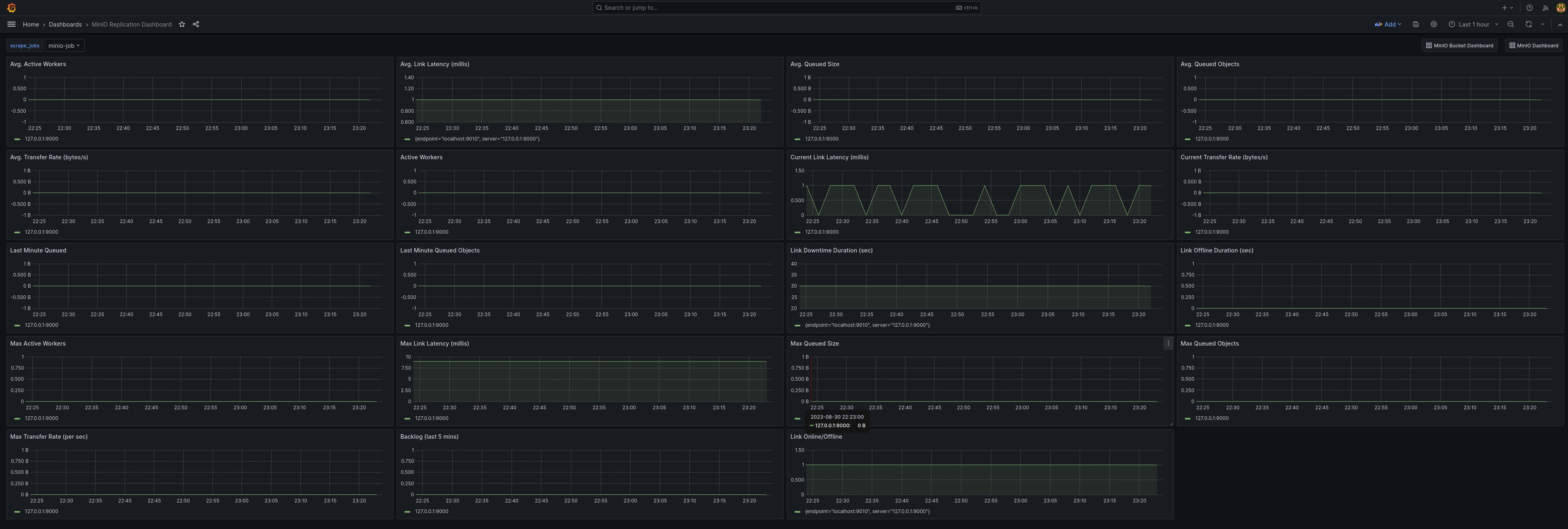
MinIO Replication Metrics Dashboard

Visualize MinIO bucket metrics with the official MinIO Grafana dashboard for replication available on the Grafana dashboard portal.

Cluster replication metrics can be viewed in the Grafana dashboard using the cluster replication JSON file on GitHub.

A sample of the MinIO Grafana dashboard showing many different captured metrics for replication.